工程项目
-

- 电话:0512-65588045
- 手机:13625297565
- 传真:0512-65588084
- 邮箱:sbetz@163.com
- 地址:江苏省苏州市阊胥路132号 金阊大厦6-1F
您的位置:首页 -> 工程项目 -> 水环境污染处理 ->中央空调循环冷却水处理工程
- 中央空调循环冷却水处理工程
-

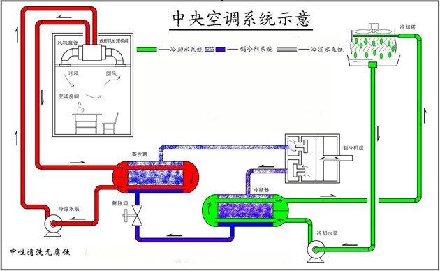
中央空调循环冷却水基本使用自来水。多年来,由于水系统结垢和腐蚀造成机组功能下降、使用寿命降低、能耗增加,业主长期处于设备、管线维修的局面。为改变这种状况,水磁化器被引入中央空调水系统。实践证明,使用这种设备处理能力有限,不成功的报导很多。上世纪80年代中期在工业的冷冻水系统引入工业循环冷却水处理技术后非常成功,这就是循环冷却水化学水处理技术。该技术是向水中投加水质稳定剂――包括分散剂、阻垢剂、缓蚀剂、杀菌剂等。是通过化学方法,使水中结垢型离子稳定在水中,其原理是通过螫合、络合和吸附分散作用,使Ca2+、Mg2+稳定地溶于水中,并对氧化铁、二氧化硅等胶体也有良好的分散作用,本法是目前空调水处理使用最为普遍的一种方法,也是在工业循环水处理中应用面最广、技术最成熟的一种方法,实践证明是有效而经济的方法。
1.缓蚀阻垢处理
过去使用以聚磷酸盐为主体的缓蚀剂,但是,如果冷却水系统在水高浓缩倍数下进行,由于磷酸盐会大量的附着在金属的表面上,反而引起结垢的危害,并且,聚磷酸盐会水解生成正磷酸盐,生成磷酸盐垢。后有磷酸盐和聚合物类阻垢剂的复合药剂,即使冷却水被高度浓缩,仍能充分发挥缓蚀和阻垢效果。最近几年来新的合成药剂不断出现,效果越来越好,具体的使用与水质条件有关,浓度一般为100ppm左右。
加药剂处理后的有关国标:
污垢热阻<4.0×10-4mk/s
碳钢缓蚀率<0.125mm/y
铜缓蚀率<0.005mm/y
2.粘泥的处理
粘泥是水中藻类和细菌类增殖后,与从大气中洗涤出的灰尘等杂质构成的具有粘着性的软泥质的物质,这些粘泥物在管壁会影响水的流速、流量,附着在换热器管壁就要影响热交换能力,另外还会造成微生物对金属器壁的腐蚀,所以必须进行杀菌,粘泥抑制剂一般使用杀生剂。通常,杀生剂为氧化型与非氧化型杀生剂轮流交替使用,以防菌藻产生抗体。由于空调水系统多处于闹市区人员集中,杀生剂使用要求较高,首先无味并对人体无毒且杀菌效果好,如氯气就不能在空调系统中使用。
3.水质管理
3.1 浓缩倍数管理
对空调循环冷却水系统来说,贮水量相对循环量的数值太小,因为空调冷却水设备的运行负荷往往变动较大,外界环境变化也大(如昼夜温差、湿度等),即使进行一定的强制排污,冷却水的浓缩倍数仍在变化,甚至变化较大。所以现场控制难度较大,因此,在水处理时,为了使冷却水的水质维持一定的范围内,需要建立自动浓缩和加药管理系统。
由于水浓缩时,水中的各种离子随之浓缩,而电导正是反应水中离子浓度多少的数值,浓缩倍数与电导的增长基本上成正比,当水浓缩一倍时,电导浓缩0.93―0.98倍,所以一般采用浓缩倍数为3时水的对应电导率作为控制值,电导仪与电磁阀相联,同时与自动计量泵相联,当水浓缩倍数过高时,则电磁阀启动进行排污,同时加药泵启动,补入相应的被排污水带走的药量,这一套自动系统根据条件不同而需费用为2―5万元不等,所以很快被用户迅速接受。
自动化的采用,使空调冷却水循环系统管理大为简化,实现了现场无人操作,只需每月进行一次或两次取样分析,适当调整控制条件,使现场操作准确无误,为进行化学水处理提供了很好的条件。
3.2 药剂浓度的管理:
平时,水处理药剂若不维持在一定浓度上,则不能充分发挥效应。而过量加药造成经济上的浪费,因此,加药要及时适量。目前,空调水系统加药一般分为两类,一是采用自动加药装置;二是根据计算量而采用连续滴加方式,这种方式也可保证水中药量浓度在有效范围内。
3.3 日常监测
最重要的水质管理是掌握补水和冷却水的水质,而且要把防患于未然的对策作为基本措施。但由于空调水系统一般现场不具备分析条件,一般都委托有关单位进行分析,由于采用自动化管理,所以监测分析可半月或每月进行一次,以便发现问题及时调整。
腐蚀监测,采用现场挂标准试片,每月或两月测定一次。

